Виктор Пестриков, Санкт-Петербург
Бурно развивающаяся радиотехника начала 20 века требовала более совершенных и стабильных в работе конструкций детекторов. В этом направлении работали ученые в разных странах мира. Великому изобретателю Т.А. Эдисону (Thomas Alva Edison, 11.02.1847-18.10.1931) не удалось стать первым в создании системы радиосвязи, но, не взирая на это, многие его открытия и изобретения дали толчок к созданию важнейших устройств, способствовавших продвижению радиотехники вперед, в частности, вакуумного диода.

Рис. 1. А.Флеминг период проведения исследований "Эффекта Эдисона", 1699 г.
И не случайно бывшему консультанту эдисоновской компании в Лондоне "Edison Electric Light Company" с 1882 г. по 1895 г. Джону Амброзу Флемингу (John Ambrose Fleming, 22.11.1849-18.04.1945), рис. 1, пришла мысль провести тщательное исследование "эффекта Эдисона" и, основываясь на полученных результатах, создать "Вентиль Флеминга" (по англ. Fleming's Valve, valve переводится с англ. как вентиль, клапан). "Вентиль Флеминга" - такое название имела двухэлектродная электронная лампа в начале 20 века. Данное устройство получило название вентиля, потому что оно обладало способностью пропускать электрический ток только в одном направлении. В отечественной литературе чаще встречается название "Вентиль Флеминга", хотя иногда встречается и другое название - "Пустотный клапан". Эта электронная лампа открыла эру радиоэлектроники, отрасли, основанной на использовании электронных потоков для целей радиосвязи.

Рис. 2. Эскиз-задание Т. Эдисона для эксперимента №1. 13 февраля 1660 г.
В 1879 году во время испытания первых опытных партий вакуумных электрических ламп с угольной нитью какала особое внимание Т.Эдисона привлек один дефект ламп - почернение внутренней поверхности стеклянной колбы. Оно напрямую определялось длительностью эксплуатации лампы. Нужно заметить, что в газонаполненных лампах с вольфрамовой нитью накала этот дефект почти не заметен, и неизвестно, не попадись Т.Эдисону лампа с угольной нитью, состоялось бы открытие эффекта его имени или нет? После наблюдений Т.Эдисон предположил, что почернение представляет собой налет мельчайших частиц угля, которые оторвались от нагретой нити накала и имеют отрицательный заряд. При этом оказалось, что у ветви U-образно изогнутой нити накала, соединенной с положительным электродом батареи питания, образовывается узкая более светлая полоска. Получалось, что одна ветвь нити экранировала другую. Из этого следовало, что если в стеклянную колбу ввести дополнительный электрод, соединенный с плюсом батареи, то он должен будет притягивать отрицательно заряженные частицы. Уже 13 февраля 1880 г. по эскизам Т.Эдисона была изготовлена лампа с дополнительным электродом - рис. 2. Удивительно, но эскиз лампы со вставленным вверху лампы над нитью накала проводом, то есть дополнительным электродом, представлял собой прототип будущего электронного прибора - двухэлектродной лампы [1].
Доподлинно не известно, начал ли тогда свои опыты Т.Эдисон или нет; Известно одно, что великий изобретатель возвратился к опытам с этой лампой только 5 июня 1882 года. Электрод вначале представлял собой кусок провода, который потом был заменен металлической пластиной. Великий изобретатель обнаружил, что если этот электрод был соединен через гальванометр с положительным концом нити, то через измерительный прибор протекал электрический ток. Если же электрод был соединен с отрицательным концом, то никакого тока не было. Кроме того, было замечено, что величина протекающего тока зависит от степени разогрева нити. Это произошло в первой половине 1883 года. Открытое явление было названо "эффектом Эдисона". Не найдя должного объяснения открытому явлению, Т.Эдисон подробно его описал и начал работать над его практическим использованием. К этому его подтолкнула одна особенность лампы с добавочным электродом: при изменении напряжения питания нити какала происходят колебания силы тока в цепи гальванометра, соединенного с электродом. Т.Эдисон построил на электрической лампе с дополнительным электродом высокочувствительный индикатор изменения напряжения и 15 ноября 1883 года подал на него патентную заявку, надеясь в будущем на его коммерческий успех. Хотя прибор и не получил широкого распространения, но он не был забыт. В первую мировую войну его использовали для регулирования генераторного напряжения в радиоаппаратуре самолетов.

Рис. З. Лампа Т.Эдиоона с дополнительным электродом в виде пластины.

Рис. 4. Схема электрического индикатора из патента Ni 307031 Т.Эдисона. 21 октябре 1864 г.
После этого Т.Эдисон изготовил электрическую лампу с добавочным электродом рис. 3 [2] и отправил ее на открывшуюся 2 сентября 1884 г. Международную электротехническую выставку в Филадельфии, и больше не занимался этой проблемой. 21 октября 1884 Т.Эдисон получил патент № 307 031 на "электрический индикатор" (Electrical Indicator), рис. 4. Немного позже, присоединив отдельную батарею к аноду, выполненному в виде круглого диска, два преподавателя гимназии в немецком городе Вольфенбуттеле Юлиус Эльстер (J. Elster, 24.12.1854-8.04.1920) и Ганс Гейтель (Н. Geitel, 16.07.1855-15.08.1923) показали однонаправленный характер протекающего электрического тока, представляющего собой, как потом оказалось, термоэлектронную эмиссию электронов. Об электроне тогда еще не было ничего известно, он был открыт Дж.Томсоном гораздо позже, только в 1897 году. В течение последующих двадцати лет эффект Эдисона изучался многими учеными.
Амброз Флеминг узнал об этих экспериментах от Уильяма Хаммера, служащего компании Эдисона, который находился в Лондоне для контроля строительства Дворца Эдисона на Лондонской Выставке 1882 года. В этом же году А.Флеминг был приглашен в компанию Эдисона в качестве консультанта, одновременно оставаясь профессором электрических исследований в королевском колледже Лондонского Университета. В колледже А.Флеминг провел ряд экспериментов, связанных с "эффектом Эдисона". Он заметил, что при выходе из строя электрической лампы стеклянный сосуд изменяет цвет. Задавшись вопросом, почему стеклянный баллон становится темным, он провел исследование и обнаружил, что у многих длительно работающих ламп имеется линия на стекле, которая не меняет цвет. Это было подобно следу, оставленному пальцем руки, проведенному по закопченному стеклу. Светлая линия располагалась напротив разогретой нити и повторяла ее форму. Получалось, что стекло баллона является своеобразным экраном, на который проецируются частицы, вылетающие из нагретой нити накала. Ученый предположил, что частицы представляют собой молекулы углерода. Немного позже он установил, что эти частицы заряжены отрицательно. Впоследствии оказалось, что эти частицы представляют собой ни что иное как электроны. 26 мая 1883 г. А.Флеминг по результатам исследований представил доклад а Физическое Общество Лондона под названием "Явление молекулярной радиации в светящихся лампах".
В 1884 году А.Флеминг совершил поездку в США, чтобы встретиться со своим братом, проживающим в Нью-Джерси, а также ознакомиться с лабораторией Т.Эдисона. Эдисон показал А.Флемингу эксперимент с электрический лампой, содержащей внутри металлический электрод, чем его очень удивил. Американский изобретатель также рассказал англичанину о своих безуспешных попытках использовать это устройство для регулирования электрического тока, протекающего в электрических осветительных сетях. Во время поездки А. Флеминг узнал об открытии В.К.Рентгена (27.03.1845-10.11.1923). Это известие побудило его снова заняться "эффектом Эдисона". Результаты этого этапа исследований были изложены в статье "Дальнейшее исследование эффекта Эдисона в лампах накаливания" (A Further Examination of the Edison Effect in Glow Lamps), опубликованной в июльском номере журнала "Philosophical Magazine" за 1886 г.
В 1888 году А.Флеминг получил несколько специальных ламп с угольными нитями накала, сделанных Т.Эдисоном в США и сэром Джозефом Сваном (Sir Joseph Swan) в Англии, и провел с ними серию новых экспериментальных исследований. Лампы содержали нити накала, которые были "согнуты подобно подкове", а в стороне от них находился металлический электрод в виде трубочки. Соединив этот электрод с минусом батареи накала, он заметил, что бомбардировки наэлектризованных частиц не происходит. Исследователь также обратил внимание и на то, что если металлический электрод выполнен в виде пластины и соединен с плюсом накальной батареи, то в зависимости от его расположения относительно нити накала изменяется интенсивность потока частиц. Изменяя форму электрода, он согнул металлическую пластину в виде цилиндра и расположил его таким образом, что нить накала оказалась внутри его. Соединив металлический цилиндр с плюсовым электродом, он обнаружил, что в этом случае гальванометр показывает самый большой электрический ток в сравнении с другими типами и положениями электродов, рис. 5. Для А.Флеминга стало ясно, что металлический цилиндр с положительным потенциалом способен улавливать наэлектризованные частицы, которые вылетают из разогретой нити накала. Он пришел к выводу, что устройство, состоящее из нити накала и металлической пластины, может быть использовано как выпрямитель не только переменных токов, используемых в промышленности, но также и высокочастотных токов, используемых в радио, рис. 6.

Рис. 5. Устройство двухэлектродной пампы Л.Флеминга.

Рис. 6. Процесс детектирования на двухзлектродной пампе.
В 1899 г. А.Флеминг становится техническим советником компании Marconi и участвует в работах по проекту Poldhu, передаче сигнала через Атлантический океан. Он разработал для этих целей передающую аппаратуру, которую потом установили в Корнуолле (Англия). 12 декабря 1901 года состоялась радиопередача кодового знака Азбуки Морзе "S" через Атлантический океан с помощью оборудования, построенного А.Флемингом. На острове Ньюфаундленд Гульельмо Маркони принимал сигнал на проволочную антенну, поднятую высоко в небо бумажным змеем (по другим источникам - воздушным шаром). До сих пор идет спор о том, действительно ли Г.Маркони на примитивный радиоприемник с когерером принял сигнал, посланный передатчиком из Англии, или за сигнал были приняты атмосферные разряды? Вероятно, что именно после анализа проведенного эксперимента, А.Флеминг пришел к выводу, что большим препятствием для дальнейшего увеличения дальности радиосвязи является малая чувствительность приемной радиоаппаратуры. В этот период времени радиоприемники строились в основном с использованием когерера. Мысль о замене когерера более чувствительным устройством заставила его включиться в поиски лучшего индикатора радиоволн. Однажды, во время работы с химическими детекторами он вспомнил о лампе Эдисона с дополнительным электродом и подумал: "А почему бы не попробовать применить лампу?"
Для реализации высказанной идеи он построил два колебательных контура: один с двумя лейденскими банками (конденсаторами) и катушкой индуктивности, а другой - такой же, но с подключенными к нему двумя двухэлектродными лампами и гальванометром. Оба контура были настроены на одну частоту. Впоследствии А.Флеминг вспоминал: "Это было около 5 часов вечером, когда постройка радиоустройств была закончена. Я, конечно, больше всего стремился как можно быстрее все проверить, не теряя времени. Как только в лаборатории мы установили два контура на некотором расстоянии друг от друга, я начал создавать колебания в первом контуре. К моему восхищению, я увидел, что стрелка гальванометра указала устойчивое прямое прохождение тока, а отсюда и решение проблемы выпрямления высокочастотных беспроводных токов с помощью специальной электронной лампы. Необходимая деталь для радиосвязи была "найдена". Это была электронная лампа!
Я сразу увидел, что металлическая пластина должна быть заменена металлическим цилиндром, окружающий всю нить, чтобы собирать все электроны, прилетающие к нему. У меня было много ламп, содержащих угольные нити накала и металлические цилиндры, которые использовались для выпрямления высокочастотных токов беспроводной телеграфии.
Этот инструмент я назвал "клапан колебаний" (oscillation valve). Было сразу установлено, что в беспроводной телеграфии зеркальный гальванометр можно заменить обычным телефоном, когда для беспроводной телеграфии используется система искр. В таком виде, то есть в качестве индикатора беспроводных волн, телеграфная компания Маркони чаще всего использовала мой клапан".

Рис. 7. Общий вид одной из реальных конструкций "Вентиля Флеминга". Октябрь 1904
Двухэлектродная лампа А.Флеминга представляла собой стеклянный баллон с впаянной в нижней его части нитью накаливания, вокруг которой располагался дополнительный электрод в виде металлического цилиндра, рис. 7. Внутри баллона давление воздуха составляло 0,01 мм рт. ст. Цилиндр получил название "анод", а нить накала - "катод". Основное назначение своей лампы А.Флеминг видел в роли демодулятора, то есть в выделении низкочастотного сигнала, слышимого человеческим ухом, из модулированного сигнала высокой частоты. Изобретение было запатентовано в Великобритании 16 ноября 1904 года, а сам патент за №24850 на изобретение двухэлектродной лампы был выдан на следующий год [3]. Особенностью патента было то, что в схеме приемника с вакуумным диодом принятый сигнал фиксировался не на наушники, а визуально, с помощью зеркального гальванометра, рис.8. Выбор способа фиксации был связан с плохим слухом автора изобретения.

Рис. 8. Схемы радиоприемников на двухэлектродной пампе из патента А.Флеминга.
За это изобретение А.Флеминг удостоился многих наград. Лондонское Королевское Общество Искусств в 1921 году наградило своей самой высокой наградой - Золотой медалью Альберта, рис. 9.

Рис. 9. Д.Флеминг. 1904 г.
Он также получил медаль Кельвина, медаль Фарадея от Института инженеров - электриков и франклинскую медаль Института Франклина в Филадельфии. В марте 1929 г. ему было присвоено звание баронета с титулом "сэр" за "ценное служение науке и промышленности".
Двухэлектродная лампа в роли детектора хотя по чувствительности и уступала, скажем, бареттеру Фессендена или хорошо изготовленному кристаллическому детектору, но превосходила их по стабильности работы, всегда была готова к приему радиосигнала и что важно, не требовала механических регулировок. Невзирая на революционность нового изобретения, вентиль Флеминга с трудом внедрялся в радиоаппаратуру, так как стоил очень дорого, и для его работы требовалась мощная нить накала. Г. Маркони в своих радиоустройствах применял "вентиль Флеминга" только в значительной степени благодаря раннее достигнутым договорным обязательствам с автором изобретения.

Рис. 10. Общий вид радиоприемника на двухэлектродной лампе конструкции А.Флеминга. 1905 г.
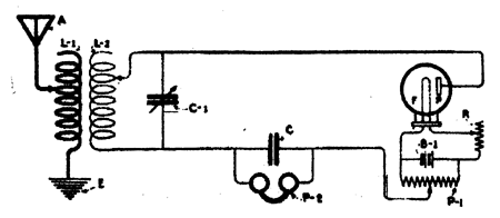
В 1905 году А.Флеминг сконструировал приемник с ламповым детектором и приемом радиосигналов на головные телефоны, рис. 10. В этот период времени для построения радиоприемников с двухэлектродной лампой использовались две основных схемы: 1 - без источника анодного напряжения, 2 - с батареей в качестве источника анодного напряжения. Схема радиоприемника с вакуумным диодом в качестве детектора приведена на рис. 11, Такая схема работает значительно устойчивее, нежели с кристаллическим детектором (металлическое острие-кристалл). Как показали исследования, диодный ламповый детектор вносит незначительные искажения при приеме радиосигналов, если подводимое переменное напряжение имеет значительную амплитуду (1 ...2 В и более). Если подводимое напряжение составляет доли вольта, то такой ламповый детектор имеет малое входное сопротивление. Это приводит к шунтированию колебательного контура, к которому диод присоединен и, как следствие, снижению добротности контура. Эффективность работы лампового детектора характеризуется коэффициентом передачи напряжения Кд = Uнч/(mUнес), где Uнч - амплитуда низкочастотной составляющей напряжения на выходе детектора, Uнес - амплитуда несущей частоты сигнала на входе детектора, m - глубина модуляции. Чем больше Кд, тем лучше при прочих равных условиях слышимость принимаемой радиостанции.

Графически принцип диодного детектирования показан на рис. 12. На графике показана характеристика диода, показывающая, как изменяется анодный ток лампы в зависимости от изменения анодного напряжения при подаче на анод высокочастотного модулированного сигнала. Напряжение на аноде изменяется не только по величине, но и по знаку. В течение одной половины периода оно положительно по отношению к катоду, а в течение второй - отрицательно. Ток через диод проходит только в течение положительных полупериодов напряжения на аноде, а при отрицательных полупериодах ток в анодной цепи отсутствует. Несмотря на то, что в анодной цепи переменное напряжение, ток в ней будет течь в одном направлении и будет происходить процесс выпрямления переменного тока. Когда анод имеет положительный заряд, то ток проходит через аудионаушники и вызывает их реакцию на изменение амплитуды протекающего через них пульсирующего переменного тока. Амплитудные изменения содержат в себе звуковые колебания, которые были наложены на высокочастотные колебания на передающей радиостанции.
Выделение из сложной формы пульсирующего тока звуковых частот происходит в цепи диодного детектора и аудионаушников, параллельно которым обычно включается блокировочный конденсатор емкостью от нескольких сот до тысячи пикофарад. Без этого конденсатора звуковые частоты, воспроизводимые аудионаушниками, передавались бы с большими искажениями.

Рис. 12. Принцип диодного детектирования
В дальнейшем в радиоприемниках с вентилем Флеминга для повышения качественных показателей детектора при диодном детектировании на анод лампы стали подавать небольшое постоянное напряжение, рис. 13. Однако, увеличение этого напряжения имеет свои пределы, так как приводит к возрастанию анодного тока только до некоторого значения, после которого возрастания тока не наблюдается, то есть он достигает своего насыщения. Это связано с тем, что все электроны, испускаемые нитью накала (катодом), достигают анода. Следует отметить, что за год до изобретения двухэлектродной лампы английский физик О.В. Ричардсон (O.Richardson, 26.04.1879-15.02.1959) вывел формулу зависимости плотности тока насыщения термоэлектронной эмиссии от температуры поверхности металла - катода (закон Ричардсона). За этот закон он получил Нобелевскую премию в 1928 году.

Рис. 13. Принципиальная схема радиоприемника на двухэлектродной лампе с анодной батареей, включенной в цепь анода.
Вакуумный диод А. Флеминга позволял лишь выпрямлять переменные токи, но не усиливать их, а развивающаяся радиотехника настоятельно требовала усиления улавливаемых антенной слабых сигналов. Требуемое усилительное устройство появилось только через 2 года после изобретения ваккумного диода. Это была трехэлектродная электронная лампа, которая по существу представляла собой двухэлектродную лампу с управляющим электродом-сеткой, расположенной между нитью накала и анодом. Процесс усиления сигнала в новой лампе заключался в том, что небольшое изменение напряжения между сеткой и катодом приводило к значительному изменению анодного тока, а отсюда к изменению напряжения на нагрузке,
Интересно заметить, что описанный процесс усиления сигнала переменной частоты можно было осуществить и с помощью вентиля Флеминга, но об этом стало известно только через 5 лет после его изобретения. Принципиальную возможность создания усилителя звуковой частоты на основе двухэлектродной лампы практически доказал русский радиотехник Валентин Иванович Коваленков [4]. В телефонии, как известно, связь осуществляется переменным током с изменяющейся частотой и амплитудой. В этом случае, в отличие от телеграфии, повысить уровень мощности сигнала с помощью электромагнитных реле практически невозможно в силу инерционности реле. Исходя из этой причины и возникла острая потребность в разработке безинерционных устройств, повышающих уровень мощности сигнала, то есть усилителей звуковой частоты.

Такой усилитель телефонных токов был изобретен В.И. Коваленковым, впоследствии член-кореспондентом АН СССР. Работать над его созданием он начал еще в 1907 году по совету своего учителя, изобретателя первой в мире системы радиосвязи А.С. Попова. Исследовав различные схемы, В.И. Коваленков пришел к выводу, что создать эффективный усилитель можно только с помощью электронных ламп. Первые опыты он провел с обычными вакуумными диодами. В 1909 году была испытана первая схема, давшая положительные результаты, рис. 14. Особенностью схемы явилось то, что в цепь накала диода был включен угольный микрофон, который имел общую мембрану с телефоном.
Усиление сигнала в таком усилителе происходило следующим образом. Когда электрический сигнал поступал на мембрану электромагнитного телефона, то она колебалась, и при этом изменялись сопротивление угольного порошка микрофона и ток накала диода, что и приводило к изменению тока в анодной цепи диода. Этот электронный усилитель не удовлетворил изобретателя, так как обладал большой инерционностью из-за того, что нить электронной лампы не могла нагреваться и охлаждаться мгновенно. С появлением трехэлектродных ламп В.И. Коваленков разработал более совершенные схемы усилителей для телефонных линий.

Рис. 15. Общий вид радиоприемника на даухалектродной лампе конструкции А.Флеминга. 1910 г.

Рис. 16. Общий вид даухалектродной лампы конструкции А.Флеминга. 1910 г.
В 1910 году А.Флеминг сконструировал последний радиоприемник (рис. 15) на основе двухэлектродной лампы (рис. 16) и после этого уже не занимался своим "вентилем", предпочитая ему другие научные проблемы, связанные с радиотехникой, электричеством и богословием. Детекторные радиоприемники на одной двухэлектродной лампе были довольно быстро вытеснены более чувствительными радиоприемниками на трехэлектродной лампе, которая работала в режиме сеточного детектирования. Невзирая на это, вакуумный диод, благодаря своим уникальным свойствам, еще долго оставался в многоламповой радиоприемной аппаратуре в качестве демодулятора сигнала (детектора) и выпрямителя переменного тока (кенотрона), то ради чего и создал его А.Флеминг.
Литература
- Белькинд Л.Д. Томас Альва Эдисон. М.: "Наука", 1964. - 327 с.
- Лапиров-Скобло М.Эдисон. М.: "Молодая гвардия", 1960. - 255 с.
- Пестриков В.М. Внутри пустота, а какие чудеса!//"Радиохобби", 1998. - №4. - С.2-3.
- Таранцев А. Из истории развития средств дальней связи//"Радио", 1953. - №12. - С.21-23.
Источник: Радиохобби 6/2004. - С. 2-5.
Комментарии