
Сетевая ламповая радиола второго класса "Мелодия" выпускалась Горьковским радиозаводом имени Ленина с 1959.
Радиола "Мелодия" включает в себя семиламповый приемник и универсальный трехскоростной электропроигрыватель.
Акустическая система состоит из двух динамиков. Переключатель рода работ - клавишный. Проигрывающее устройство снабжено асинхронным мотором и автостопом. Скоростей три: 33, 45 и 78 об/мин. Пьезокерамический звукосниматель имеет две корундовые иглы.
Одновременно с радиолой выпускался радиоприемник "Мелодия"

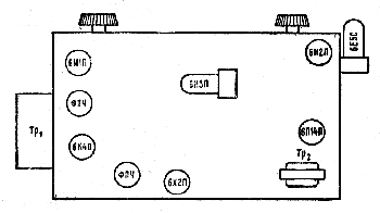
Расположение ламп и основных деталей радиолы "Мелодия".
Литература:
- Левитин Е.А. "Справочник по радиовещательным приемникам". М.-Л.: "Госэнергоиздат", 1967. (стр. 174-176).
- Обложка инструкции радиолы "Мелодия"
- Принципиальная схема радиолы "Мелодия"
Комментарии